AdRem NetCrunch - программное обеспечение для комплексного мониторинга сети и состояния сетевого оборудования по протоколам SNMP, WMI, Syslog, NetFlow и т.д.

С каждым днем современные сети становятся все сложнее и сложнее, что ведет к появлению новых параметров и качественных показателей, за которыми необходимо следить в автоматическом режиме и без потери времени на написание каких-то скриптов.
NetCrunch - это программное обеспечение от компании AdRem Software, которое устанавливается на любой сервер или виртуальную машину на базе Microsoft Windows. Это решение предназначено для контроля состояния и поддержки производительности сети любого масштаба. Для этого программное обеспечение NetCrunch использует все доступные средства диагностики и протоколы (SNMP, WMI, Syslog, Netflow и т.д). Решение поставляется со своей собственной NoSQL базой данной для хранения всех метрик и информации и лицензируется всего по двум параметрам – количество устройств, которые контролируются и количество удаленных подключений к серверу.

После развертывания сервера NetCrunch он в автоматическом режиме позволяет обнаружить все устройства, которые подключены к сети. После обнаружения любого устройства в сети, NetCrunch проверит его состояние и поддержку протокола SNMP и затем в зависимости от типа устройства назначит автоматически список метрик для мониторинга, которые нам интересны. Списки метрик можно использовать как преднастроенные так и свои собственные. После окончания процесса обследования сети мы сможем увидеть карту сети на Уровне 2 сетевой модели OSI, что позволит поддерживать информацию о соединениях в сети в актуальном формате.
Мониторинг состояния и здоровья сетевых устройств осуществляется с помощью протокола SNMP. Поддерживаются все версии протокола SNMP – v1, v2, v3. Для того, чтобы понимать сетевые устройства и точно обрабатывать информацию, NetCrunch имеет в библиотеке более 3500 предустановленных MIB баз.
Если в сети присутствует какое-то экзотическое устройство с поддержкой SNMP, и оно не распознано сервером NetCrunch, то с помощью встроенного компилятора можно добавить новую MIB базу в библиотеку. NetCrunch может получать и передавать SNMP Trap, включая зашифрованные версии 3.
Для того чтобы не сидеть перед экраном и не ловить ошибки в NetCrunch можно задать любые пороговые значения для наиболее важных параметров и своевременно получать уведомления об их превышении.
NetCrunch поддерживает возможность автоматического выполнения заданных действий при возникновении проблемной ситуации в автоматическом режиме.
Имеется возможность настроить свой порядок действий: 
- уведомление на экран и администратору
- перезагрузка сервера через 15 минут
- при закрытии инцидента
- уведомление администратора
Действия, которые могут быть настроены
Базовые действия:
- Звуковое оповещение
- Уведомление на экране
- Добавить Traceroute в уведомление
- Добавить Статус сервиса в уведомление
- Уведомить группу
- Электронное сообщение в почту
- SMS через почту или сотовый телефон
Действия для устройства:
- Запуск Windows программы
- Запуск Windows скрипта
-
Запуск SSH скрипта

- Перезапуск компьютера
- Выключение компьютера
- Установка переменной SNMP
- Прекращение процесса Window
- Разбудить по сети
Ведение локального лог файла:
- Запись в файл
- Запись в Windows Event Log
Удаленные действия ведения лог файла:
- Отправка SNMP Trap
- Отправка Syslog Message
- Триггер WebHook
Удаленные скрипты на Linux:
- Перезагрузка
- Выключение
- Перезапуск SNMP Daemon
- Подключение CD-ROM
- Отключение CD-ROM
Windows:
- Запуск дефрагментации диска
- Запуск SNMP сервиса
- Остановка SNMP сервиса
NetCrunch позволяет контролировать в одной базе данные более 600000 различных метрик. Собранная статистика может быть использована как для диагностики и устранения проблем в ходе ежедневного мониторинга, а также быть использована для построения долговременных трендов в части Capacity Planning и долгосрочного анализа с целью принятия управленческих решений.
В части поддержки мониторинга ключевых сервисов программа позволяет контролировать состояние – Включен или Отключен – любого сетевого устройства с отображением статуса на карте сетевых подключений, а также контролировать количество пакетов, принятых и отправленных, количество потерянных пакетов, времена отклика для оценки производительности ключевых ресурсов.
Для мониторинга ключевых сервисов пользователи могут выбрать свои собственные описания сервиса или копировать существующие описание и просто менять номера портов, через которые они работают. Поддержка работы сервиса поддерживает любые протоколы - TCP, UDP или SSL.
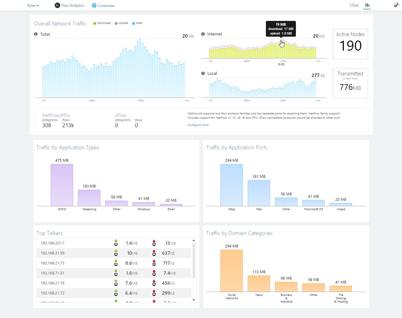
NetCrunch по умолчанию включает NetFlow сервер, который позволяет при поддержке Flow технологий отлично дополнить информацию SNMP и понять чем реально загружены интерфейсы и каналы связи. Программа понимает все существующие на данный момент Flow технологии - IPFix, NetFlow (v5 & v9), sFlow, JFlow, netStream, cFlow, AppFlow и rFlow.
>> Техническая документация NetCrunch (ENG)
>> NetCrunch v9.3 Release Notes
>> Что нового в NetCrunch v9.3
>> Руководство пользователя (ENG) NetCrunch v9.3
Форма временно не работает




